附近有快餐小妹全球高端私人定制社交平台 ,免费同城空降,qq上扫码叫上门服务可信,900城市空降免费

新闻中心

产品推荐

更多
  • 铜铝复合暖气片价格图片
  • 钢制暖气片价格图片
  • 艺术暖气片价格图片

售后服务

400-0460-588

热线咨询

采暖顾问

130-0113-1293

壁挂炉暖气片_个性与实用供热的化身

时间:2014-02-27来源:金旗舰散热器 作者:徐进 点击:

   壁挂炉热销成为新型供热采暖途径,那么壁挂炉作用是什么,调查发现越来越多的家庭开始舍弃城市集中供暖而倾向于壁挂炉供热;那么本期咱们就认识下壁挂炉暖气片

  对于仍然采用城市集中供暖的家庭来说,壁挂炉是一个比较陌生的家居用品;壁挂炉是什么?

壁挂炉暖气片,金旗舰暖气片十大品牌 

 

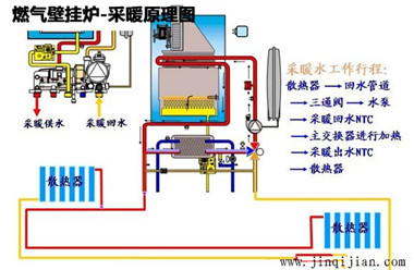
  壁挂炉实际上是燃气壁挂炉的简称,根据燃料不同可以分为天然气壁挂炉、液化气壁挂炉等等,其原理就是将天然气、液化气等燃料充分燃烧,经燃烧器输出,在燃烧室内燃烧后,由热交换器将热量吸收,采暖系统中的循环水在途径热交换器时,经过反复加热将热量输出。

  壁挂炉暖气片用于采暖实际上是将原本集中供暖的锅炉换成壁挂炉,便于安装使用智能的壁挂炉适用于独立采暖,不受到其他家庭采暖影响!壁挂炉与暖气片配合,打造温馨舒适的家居生活。

壁挂炉暖气片采暖原理,金旗舰暖气片十大品牌 

 

  壁挂炉暖气片注重选购壁挂炉和暖气片;其实选购壁挂炉和选择暖气片有其相似的地方,首先要了解房屋面积大小、结构、建筑材料的不同,一般先通过房屋面积来大致计算选择哪种功率的壁挂炉;

  当然品牌非常重要,质量、安全、成本、都是选择壁挂炉暖气片需要考虑的,良好的壁挂炉暖气片系统让家居生活长久温馨。

  对于第一次使用壁挂炉暖气片来说,先做好壁挂炉调试工作;由专业安装完成后,需要完成类似于暖气片打压的检验工作———给系统注水,打开各铜铝复合暖气片上的排气阀及水泵上的自动排气阀,直至水压1Bar,查看所有管路连接是否有漏点;打开水龙头,查看所有管路连接是否有漏点;

  壁挂炉暖气片属于新型供热系统,满足人们对于独立采暖、家居生活隐私的强烈追求,超高的技术性保证了暖气片安全寿命;金旗舰铜铝复合暖气片30年质保,结合壁挂炉暖气片,温暖您的每一个冬天。


本文出自金旗舰网络部,转载须注明出处,并加上可链接回原文的网址,否则会追究法律责任。
上一篇:长沙晚报:局部装修也要签《合同》 避免恶意陷阱
下一篇:新京报:装饰搭配凸显性格 改造时机选择供暖结束后

相关文章

散热器更换前需尽量做好准备 慎选儿童涂料 注意刷儿童房涂料
装修需要忌讳的事项 不留装修遗憾的家装小常识

推荐文章

采暖效果、也节能的蒸汽暖气片5大特 2020年采暖暖气片都有哪些改变啦?
翅片管暖气片原理、规格、用途、标 家庭散热器价格为什么普遍高?
版权信息

CopyRight 2006-2017 ? 北京金旗舰暖通科技有限公司

版权所有 All Rights Reserved 京ICP备13007171号-1

暖气片十大品牌 京公网安备 11011502003490号

地址:北京市丰台区丽泽桥西美克大厦507 网站:www.cfdwsc.cn???邮箱:jinqijian188@163.com 联系电话:13001131293